冷冻机顾名思义就是把温度降到我们所需要的温度即可。冷冻机作为制冷设备之一,除了可以快速降低温度,还可以快速提高生产效率。下面由小编具体为大家介绍冷冻机工作原理和冷冻机的构造。
冷冻机
将空气冷却至露点温度以下,空气中的水气即凝结成水。将凝结水排除再加热即可获得低湿度的空气。空气的冷却来源可使用冷冻机的冷媒、冰水或卤水,现代冷冻除湿机通常采用冷冻除湿机专用压缩机制冷。高标冷冻除湿机原理湿度概念。
单级制冷循环系统
单级制冷机是应用比较广泛的一类制冷机,它可以应用于制冰、空调、食品冷藏及工业生产过程等方面。单级制冷循环是指制冷剂在制冷系统内相继经过压缩、冷凝、节流、蒸发四个过程,便完成了单级制冷机的循环,即达到了制冷的目的。 制冷系统由蒸发器、单级压缩机、油分离器、冷凝器、贮氨器、氨液分离器、节流阀及其它附属设备等组成,相互间通过管子联接成一个封闭系统。其中,蒸发器是输送冷量的设备,液态制冷剂蒸发后吸收被冷却物体的热量实现制冷;压缩机是系统的心脏,起着吸入、压缩、输送制冷剂蒸汽的作用;油分离器用于沉降分离压缩后的制冷剂蒸汽中的油;冷凝器将压缩机排出的高温制冷剂蒸汽冷凝成为饱和液体;贮氨器用来贮存冷凝器里冷凝的制冷剂氨液,调节冷凝器和蒸发器之间制冷剂氨液的供需关系;氨液分离器是氨重力供液系统中的重要附属设备;节流阀对制冷剂起节流降压作用同时控制和调节流入蒸发器中制冷剂液体的流量,并将系统分为高压侧和低压侧两部分。
双级制冷循环系统
双级制冷循环是在单级制冷循环的基础上发展起来的,其压缩过程分两个阶段进行,来自蒸发器的制冷剂蒸汽先进入低压级汽缸压缩到中间压力,经过中间冷却后再进入高压级汽缸,压缩到冷凝压力进入冷凝器中。一般蒸发温度在-25℃~-50℃时,应采用双级压缩机进行制冷。 制冷系统由蒸发器、双级压缩机、油分离器、冷凝器、中间冷却器、贮氨器、氨液分离器、节流阀及其它附属设备等组成,相互间通过管子联接成一个封闭系统。其中,中间冷却器利用少量液态制冷工质在中间压力下汽化吸热,使低压级排出的过热蒸汽得到冷却,降低高压级的吸气温度,同时还使高压液态制冷工质得

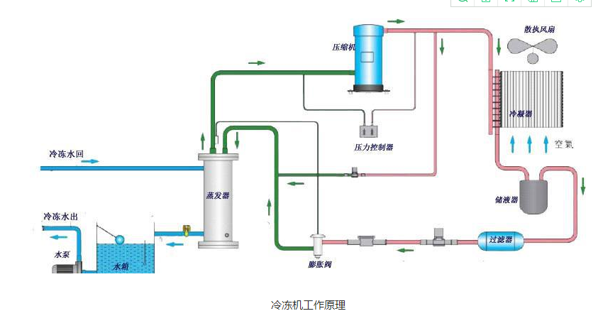
冷冻机制冷剂运行原理
进入冷凝盘管的高温气态制冷剂通过盘管壁与盘管外侧喷淋水和空气进行热交换,制冷剂气体的温度随着在管内的时间加长而下降,由气态逐渐变成液态。用风机超强风力,使喷淋水充分覆盖在盘管外表面上,从而提高了换热效率。喷淋水和空气吸收盘管壁的热量后温度升高,部分水由液态变成气态,带走管壁上大量热量,湿热空气中的水份被挡水板截住引入PVC热交换层中,热空气排出。PVC热交换层中的水被流过的新风冷却,温度降低,流入集水槽中,再由水泵送入喷淋系统中,继续循环。散失到空气中的水份由水位控制装置自动调节补充。
冷冻机的构造
冷冻机的构造是压缩机、冷凝器、蒸发器、毛细管(或膨胀阀)风扇、接水盘、排水管、空气过滤器,如果采用水冷式冷凝器,还要配置水泵、水箱和冷却塔等设备。
冷冻机有水冷式、风冷式两种。
水冷式制冷效果较好,但需要冷却水,风冷式灵活方便,无需冷却水,适合缺水地区或需移动场合使用。冷冻机的工作介质即为制冷系统中担负着传递热量任务的制冷剂,常用的制冷剂有:氟利昂、氨、溴化锂、氯甲烷等,其中氟利昂按其气化温度及化学分子式的不同有氟11(R-11)、氟12(R-12)、氟13(R-13)、氟21(R-21)、氟22(R-22)、氟113(R-113)、氟114(R-114)、氟142(R-142)等多种。上述制冷剂可分别用于低压(冷凝压力小于0.3-0.3MPa)高温(蒸发温度大于0℃)、中压(冷凝压力1-2MPa)中温(蒸发温度0—-50℃)及高压(冷凝压力大于2MPa)低温(蒸发温度小于-50℃)的制冷系统里。

冷冻机的作用
1、冷冻机最大的优势,就是不管进水温度多高,它都可以在一定时间内把温度降到企业产品需要的温度。标准冷冻机可以提供5-25n℃的工艺冷冻水,而低温冷冻机可以提供0℃,甚至-40℃的低温冷冻液,从而满足企业的特殊制冷需求。
2、在节能环保的时代,能节约就节约,能节能就节能,冷冻机也不甘落后。不论是涡旋式冷冻机,还是螺杆式冷冻机,它们所使用压缩机,都可以在冷冻机温度达到企业需求的温度后,压缩机停止运行,待温度上升需要制冷时才会自动运转,在一定程度上为企业节约电能。并且它的水,是循环使用的,不会造成水源浪费,尤其是对水资源缺少地区更为重要。
3、可以大大提高产品良品率。比如皮革机械、注塑机、吹瓶机、挤出机、真空镀膜机、研磨机、发泡机等机械在运行时,往往因为温度较高影响产品质量,有了冷冻机对温度的控制,不仅可减少这些设备的磨损,更是提升了产品的质量,提高企业生产效率。
以上就是小编为大家介绍的冷冻机工作原理和冷冻机的构造的相关内容,不知道各位小伙伴是否掌握了它的工作原理以及它的构造呢?